View an interaction’s Details tab
The following permissions for conversation details:
- Analytics > Conversation Detail > View
- Conversation > Communication > View
- Recording > Recording > View or Recording > Recording Segment > View permission
- Recording > Snippet Recording > View
- Speech And Text Analytics > Data > View
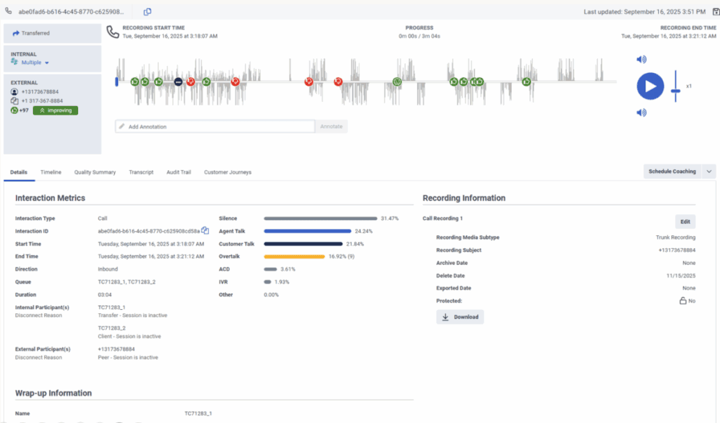
The Details tab provides a central location for viewing information about the interaction. The Details tab summarizes interaction metrics, recording information, wrap-up information, participant data, and SIP diagnostics. For more information, see the following detailed sections.
Click the image to enlarge.

| Interaction Metrics | Description |
|---|---|
| Interaction Type | The interaction can be a call, email, message, or chat. |
| Interaction ID | The Interaction URL. You can copy the Interaction ID directly to your clipboard using the copy icon at the end of the ID. |
| Message Type | The following message types are supported:
|
| Start Time | The date and time the interaction started. |
| End Time | The date and time the interaction ended. |
| Direction | Indicates if the interaction was inbound or outbound. |
| Queue | The queue associated with the interaction. For more information, see Queue administration. |
| Duration | The duration of the interaction. |
| Internal Participant(s) | The internal participant is the agent. |
| External Participants(s) | The external participant is the customer. |
| Disconnect Reason | Both the internal and external participant metrics include a disconnect reason that indicates why the interaction ended. For more information, see Disconnect reasons in the interaction’s detail view. |
| Customer Talk | The percentage of time during the interaction where only the customer is talking. |
| Agent Talk | The percentage of time during the interaction where only the agent is talking. |
| Silence | The percentage of time during the interaction where the customer is connected to an agent and neither of the participants is talking for two or more seconds. |
| Other | The percentage of time during the interaction where one or more of the following occurs:
|
| IVR | The percentage of time during the interaction where the customer is interacting with the system for self-service, either in the IVR or with a bot. |
| ACD | The percentage of time during the interaction where the customer is waiting in a queue. |
| Overtalk | The percentage of time during the interaction where both the customer and agent speak at the same time for two or more seconds. The number in brackets indicates the number of times that overtalk occurred during the interaction. |
| Recording Information | Description |
|---|---|
| Call Recording | To modify the archive date, delete date, and the protected status for the recording, click the Edit link. For more information, see Modify a recording’s archive or delete date. |
| Recording Media Subtype | The type of call recordings captured:
This attribute is only available for call recordings. |
| Recording Subject | The user from whom the recording is captured. This attribute is only available for call recordings. |
| Archive Date | The date on which the recording is archived. |
| Delete Date | The date on which the recording will be deleted. Note: If the maximum interaction data retention time is set, the delete date cannot be longer than the maximum interaction data retention time. For more information, see Set the maximum interaction data retention time. |
| Exported Date | The date on which the interaction was last exported. |
| Protected | Enables you to select interaction recordings to protect from deletion. For more information, see Protect recordings from deletion for a legal hold directive. Note: If the maximum interaction data retention time is set, Interaction recordings will not be protected from deletion after the maximum interaction data retention time. For more information, see Set the maximum interaction data retention time. |
| Download | Enables you to download policy-based voice and screen recordings, and snippet recordings, one at a time. For more information, see Download a recording. |
Wrap-up information displays agent-assigned wrap-ups for Internal Participants. That is, if the participant’s purpose is User or Agent, or if its participant type is Internal. System-assigned wrap-ups are not displayed. For more information, see About wrap-up codes.
In the participant data section, you can view the participant data attributes defined in the flows. For more information, see View participant data attributes.
| SIP Diagnostics | Description |
|---|---|
| SIP Traces | Enables you to download the interaction SIP traces file. |
| PCAP | Enables you to download the interaction PCAP file. |
[NEXT] Was this article helpful?
Get user feedback about articles.